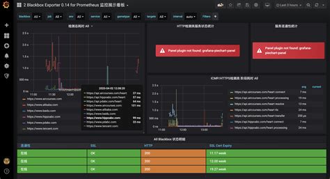
Grafana Plugin Not Found: Troubleshooting Guide

D.Lendarius 95 views
Grafana Plugin Not Found: Troubleshooting Guide

Grafana Plugin Not Found: Troubleshooting Guide

Hey everyone! So, you’ve hit that frustrating moment where Grafana tells you a plugin isn’t found, even though you swear you installed it. Don’t sweat it, guys! This is a super common hiccup, and usually, it’s something pretty straightforward to fix. We’re going to dive deep into why this happens and walk you through the steps to get your dashboards back on track.

Why is My Grafana Plugin Not Found?

Alright, let’s break down the main culprits behind that dreaded “plugin not found” error. Understanding these will save you a ton of time and sanity. The most common reason is a simple mismatch between what Grafana is looking for and what’s actually available on your server. This can stem from a few different places. First off, there’s the installation path . Grafana plugins need to live in a specific directory, and if your plugin is sitting anywhere else, Grafana just won’t see it. It’s like trying to find your keys in the fridge – they’re just not where they’re supposed to be! Another biggie is plugin naming conventions . Sometimes, the ID Grafana uses internally might be slightly different from the name you see in the documentation or the folder name. Case sensitivity can also be a sneaky troublemaker here. Always double-check that the plugin ID you’re referencing in your configuration or Grafana’s UI exactly matches the plugin’s registered ID. We’ll get into how to find that ID later on. Furthermore, version compatibility is a major player. Just like you wouldn’t try to run the latest app on an ancient phone, Grafana plugins are often built for specific versions of Grafana. If you’ve installed a plugin that’s too old or too new for your current Grafana version, it simply won’t load. It’s like trying to fit a square peg into a round hole, and Grafana’s smart enough to reject it. Finally, there’s the plugin build process itself. If the plugin wasn’t compiled correctly, or if there were errors during the build, it might be in a broken state and thus unrecognized by Grafana. This is especially true for plugins that require compilation from source code. We’ll cover how to ensure your plugin is properly built and installed.

Common Scenarios and Solutions

Let’s tackle some typical situations where you might see this error and how to smash them.

1. Plugin Installed, But Grafana Doesn’t See It

This is the classic case. You’ve followed the instructions, copied the plugin files, and restarted Grafana, but nope – still not there. What gives?

  • Check the Plugin Directory: Grafana has a specific plugins directory. This is usually located within your Grafana installation’s data folder. On Linux, it’s often /var/lib/grafana/plugins . On Docker, it depends on how you’ve mounted your volumes, but it’s typically within the Grafana container’s data directory. Always verify this location in your grafana.ini or custom.ini configuration file under the [paths] section. Look for the plugins directive. Ensure your plugin’s folder is directly inside this directory. For example, if your plugin ID is my-awesome-plugin , you should have a structure like /var/lib/grafana/plugins/my-awesome-plugin/ . If it’s nested deeper, like /var/lib/grafana/plugins/my-plugins/my-awesome-plugin/ , Grafana might not find it. Move the plugin folder to the root of the plugins directory if necessary.

  • Restart Grafana Properly: Sometimes, a simple service restart isn’t enough. Make sure you’re restarting the Grafana service correctly. On systemd systems, it’s sudo systemctl restart grafana-server . If you’re using Docker, ensure you’ve stopped and restarted the container. A full restart is crucial for Grafana to re-scan its plugin directories.

  • Check Plugin ID and Naming: The folder name of your plugin must match the plugin ID that Grafana expects. This ID is usually specified in the plugin’s plugin.json file (look for the id field). For example, if plugin.json has "id": "grafana-clock-panel" , then your folder must be named grafana-clock-panel . Case sensitivity matters , so Grafana-Clock-Panel won’t work. Double-check the official documentation for the correct plugin ID. If you downloaded the plugin as a ZIP, ensure you extract it with the correct folder name.

  • Permissions: While less common, ensure the Grafana user (often grafana on Linux) has read permissions for the plugin directory and its contents. If Grafana can’t even read the files, it definitely won’t find the plugin. You can check permissions with ls -l and adjust with chmod if needed, but be cautious with changing permissions in system directories.

2. Plugin Version Mismatch

This is another frequent offender. You’ve got the plugin, but it’s not playing nicely with your Grafana version.

  • Check Compatibility: Go back to the plugin’s official source (GitHub repository, Grafana plugin catalog). Look for a README file or release notes that specify the Grafana versions it supports. You’ll often see something like “Compatible with Grafana >= 8.0.0” or “Tested on Grafana 9.x”. Compare this to your Grafana version . You can check your Grafana version by logging into the UI and looking at the footer, or by running grafana-cli --version .

  • Install the Correct Version: If your plugin is incompatible, you’ll need to find a version that is compatible. For plugins from the Grafana catalog, you can often select a specific version to download. If you’re building from source, you might need to check out a specific Git tag that corresponds to a compatible release. Never assume the latest version of the plugin is compatible with the latest version of Grafana, or vice-versa. Sometimes, older versions are the most stable and compatible.

  • Use grafana-cli : The grafana-cli tool is your best friend for managing plugins. It often handles version checks and dependencies better than manual installs. Instead of manually downloading, try using commands like:

    grafana-cli plugins install <plugin-id>
    

    Or, to install a specific version:

    grafana-cli plugins install <plugin-id> <version>
    

    The grafana-cli usually resolves version issues more gracefully and ensures the plugin is placed in the correct directory.

3. Errors During Plugin Build (for custom or self-compiled plugins)

If you’re developing your own plugin or compiling one from source, build errors can lead to a non-functional, unrecognized plugin.

  • Check Build Logs: When you run the build command (e.g., npm run build , make ), pay very close attention to the output. Look for any error messages . Even a single warning can sometimes indicate a problem that prevents the plugin from being recognized. Common issues include missing dependencies, incorrect build configurations, or syntax errors in the plugin’s code.

  • Verify plugin.json : This file is critical. Ensure it’s correctly formatted JSON and contains all the necessary fields, especially id , name , version , description , and permissions . An invalid or incomplete plugin.json will prevent Grafana from loading the plugin.

  • Dependencies: Make sure all required Node.js modules are installed ( npm install or yarn install ) before building. If the build process relies on specific versions of tools (like Node.js itself or npm/yarn), ensure you’re using compatible versions.

  • Build Output: After a successful build, check the dist or build folder. This is where the compiled plugin files should reside. Ensure this folder contains the necessary JavaScript, CSS, and the plugin.json file . If this folder is empty or missing key files, the build process failed silently or incompletely.

Advanced Troubleshooting

If the common fixes don’t work, let’s dig a little deeper.

Checking Grafana Logs

Grafana’s logs are your best source of truth for diagnosing issues. Always check the Grafana server logs for any specific error messages related to plugin loading.

  • Log File Location: The location varies by OS and installation method. Common spots include:

    • Linux (package install): /var/log/grafana/grafana.log
    • Linux (binary install): data/log/grafana.log (relative to Grafana’s data directory)
    • Docker: Use docker logs <your-grafana-container-name>
  • What to Look For: Filter the logs for keywords like plugin , error , or the name of the plugin you’re trying to load. You might see messages like:

    • Failed to load plugin "<plugin-id>": <error-message>
    • Error loading plugin "<plugin-id>": module not found
    • panic: runtime error: ... (if a plugin causes a crash)

The error message in the logs is often the key to understanding the exact problem.

Verifying Plugin Structure

Sometimes, a plugin can be corrupted or have an incorrect internal structure. A typical plugin directory should contain:

  • plugin.json (Mandatory)
  • README.md (Good practice)
  • LICENSE (Good practice)
  • dist/ or build/ folder containing compiled assets (JS, CSS, etc.)
  • Other source files (e.g., src/ )

Ensure all essential files are present and that the dist folder (if applicable) has the compiled output.

Using grafana-cli to List Installed Plugins

To confirm what Grafana thinks is installed, use the CLI:

grafana-cli plugins list-remote

This command lists plugins available remotely. To list installed plugins, you might need to check the filesystem directly or look at Grafana’s internal data. However, the grafana-cli plugins list command (without arguments after ‘plugins’) often lists locally installed plugins.

Final Thoughts

Encountering a “Grafana plugin not found” error can be a real headache, but most of the time, it boils down to simple mistakes like incorrect directory paths, naming issues, or version mismatches. By systematically checking the plugin directory, ensuring Grafana is restarted correctly, verifying compatibility, and always consulting the Grafana logs, you can usually resolve the issue quickly.

Remember to be meticulous: double-check folder names, plugin IDs, and version numbers. If you’re dealing with a custom build, pay extra attention to your build process and logs. With a bit of patience and this guide, you’ll have your plugins up and running in no time. Happy dashboarding, folks!